产品与解决方案 · 医院科室运营分析系统
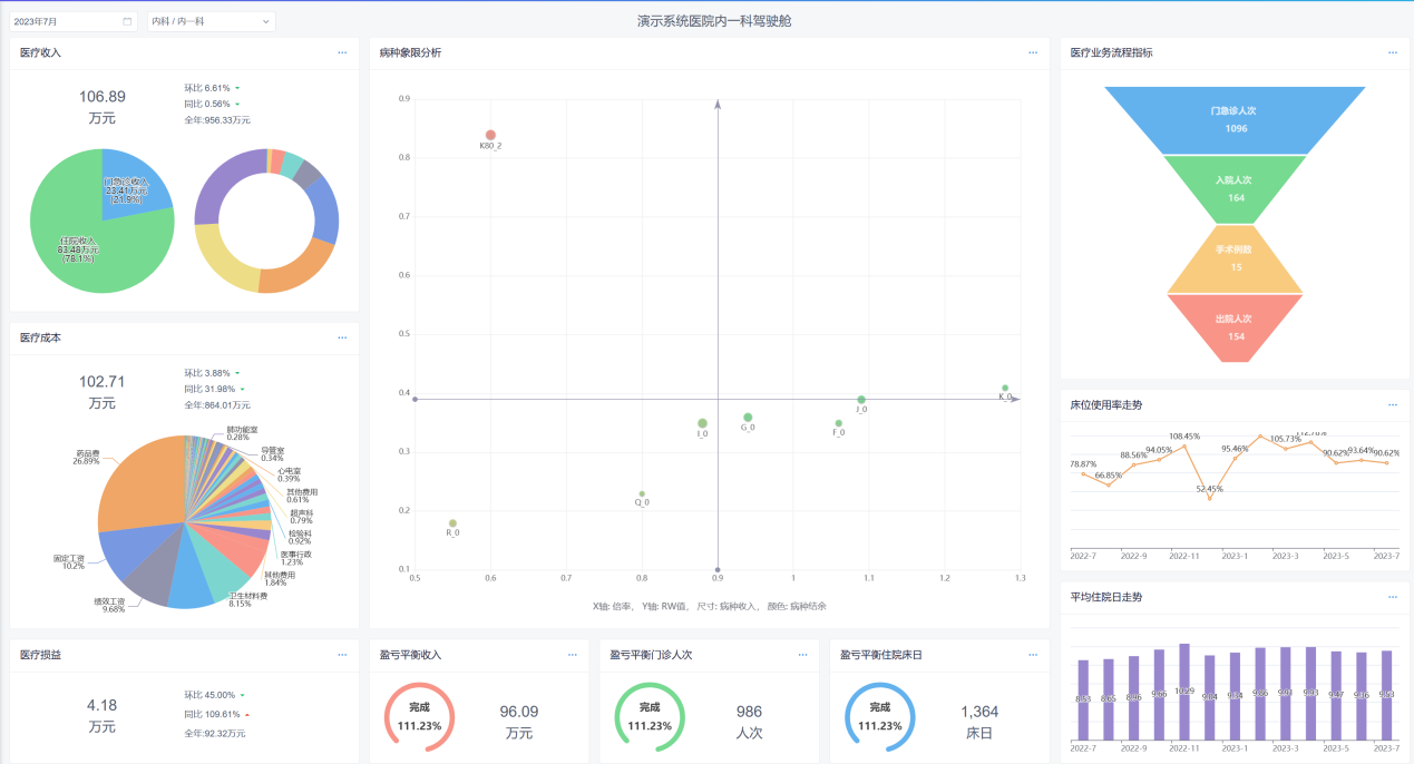
医院科室运营分析系统
帮助院领导及管理层快速了解当月运营情况,包括业务指标、经济指标、决策指标。

专科运营分析系统:帮助科主任及护士长快速了解当月运营情况,包括业务指标、经济指标、决策指标

运营决策分析
1、敏感性分析
通过调整科室成本中某一个成本项目的占比,快速预测对科室损益、盈亏平衡点、边际贡献、结余的影响程度。

2、盈亏平衡点工作量分析
可以分析科室工作量及盈亏平衡的完成情况,结合运营成本考核方案将成本指标纳入绩效考核范围,实现成本控制以及医院预算目标的达成。


3、边际贡献分析
分析科室运营能力,边际贡献越高,可吸收的固定成本越多,科室的盈利能力越强,配合运营考核方案,提升科室运营管理效率,同时为医院整体资源配置提供数据支持。

4、安全边际分析
根据科室运营管理能力分类设定安全边际率,配合运营成本考核方案,实现全院盈亏平衡。

经济分析
收入、成本的结构性分析以及同比、环比分析等多维度分析。


业务分析
工作量、床位使用率、平均住院日、手术等业务等指标进行分析。


专业服务
Professional Service
专家咨询团队:比医院更了解医院自身的问题、提供专业、精准的咨询服务,解决医院自身无法从内部自行解决的问题,为医院培养人才,提供医院发展的经营管理保障与软件落地。
实施过程全程辅导:不仅仅只为医院制定预算成本绩效方案,更重要的是负责将方案平稳的运行,化解运行中的矛盾和问题,提供多种问题的处理方案供医院管理决策。
引进国际先进管理会计理论:首次引进国际先进的管理会计理论体系,在美国(管理会计)、日本(阿米巴经营)、台湾地区(责任中心制度)经过40-100年的医院管理验证。